Installing & configuring Grafana
Download and install Grafana
Install Grafana using the APT package manager - Download the Grafana GPG key, add Grafana to the APT sources, refresh the apt cache, and check that Grafana has been added to the APT repository.
wget -q -O - https://packages.grafana.com/gpg.key | sudo apt-key add -
sudo add-apt-repository "deb https://packages.grafana.com/oss/deb stable main"
sudo apt update
apt-cache policy grafanaExpected output: Ensure the top-most version matches with latest version here - https://grafana.com/grafana/download
grafana:
  Installed: (none)
  Candidate: 10.0.3
  Version table:
     10.0.3 500
        500 <https://packages.grafana.com/oss/deb> stable/main amd64 Packages
     10.0.2 500
        500 <https://packages.grafana.com/oss/deb> stable/main amd64 Packages
     10.0.1 500
        500 <https://packages.grafana.com/oss/deb> stable/main amd64 PackagesRun the installation command.
sudo apt install -y grafanaStart the Grafana server.
sudo systemctl start grafana-server
sudo systemctl status grafana-serverThe output should say Grafana is “active (running)”. Press CTRL-C to exit and Grafana will continue to run.
Use the following command to check the logs for any warnings or errors:
sudo journalctl -fu grafana-server -o cat | ccze -APress CTRL-C to exit.
If the Grafana service is running smoothly, we can now enable it to fire up automatically when rebooting the system.
sudo systemctl enable grafana-serverConfigure the Grafana Dashboard
go to
http://<yourserverip>:3000/Enter
adminfor both username and passwordSelect
Data Sourcesand click onAdd data source, then choose Prometheus and enter http://localhost:9090 for the URLSelect
Prometheusfrom the "Select a Prometheus data source here" drop down field.
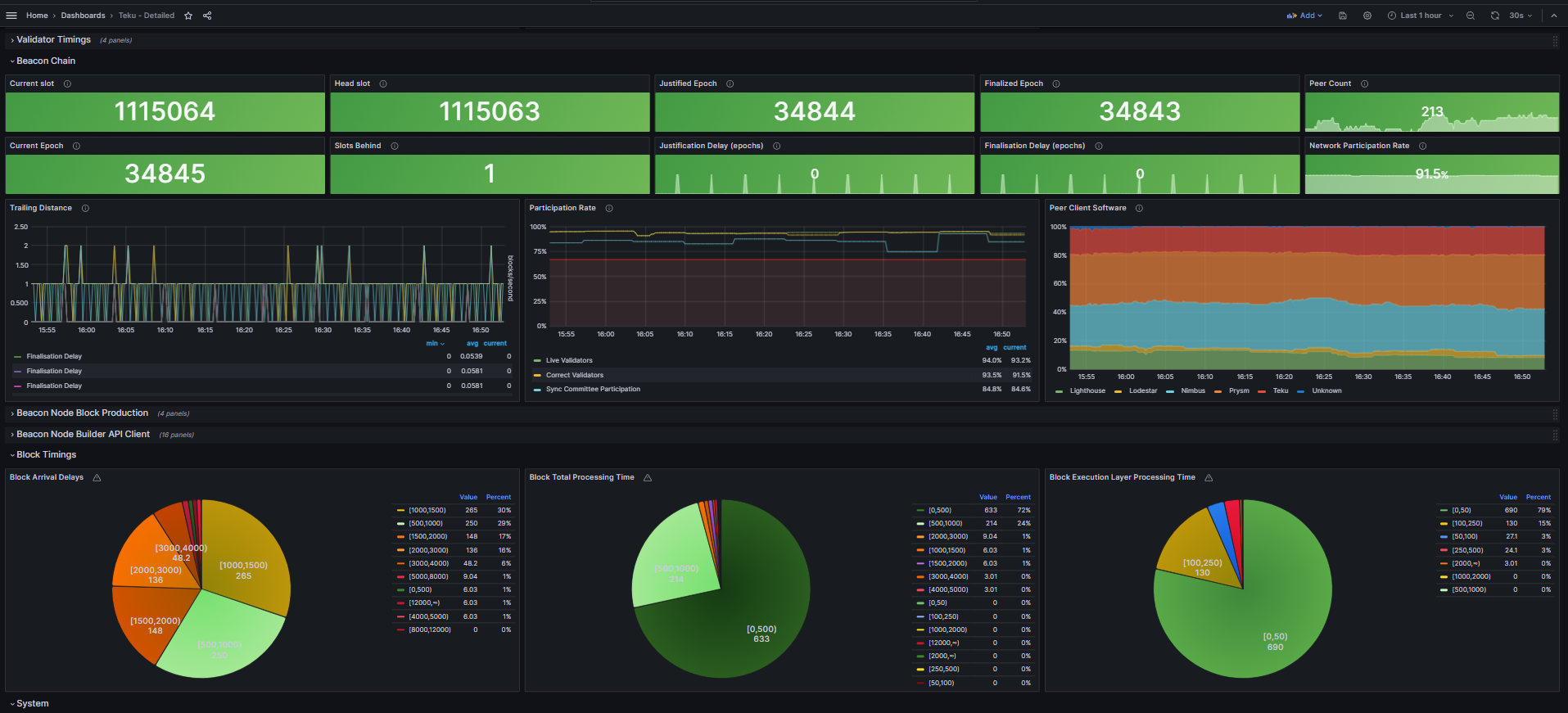
Screenshot samples of Grafana Dashboard
Execution client:

Consensus client:

Node Exporter:

[Optional] Pushgateway
Download the latest version and the checksums list.
curl -LO https://github.com/prometheus/pushgateway/releases/download/v1.10.0/pushgateway-1.10.0.linux-amd64.tar.gz
echo "e2310c978da19362f2c7f91668550fdbbbb7421f7dfc8eb81a927e017f7b8d17  pushgateway-1.10.0.linux-amd64.tar.gz" | sha256sum --checkExpected output: Verify output of the checksum verification
pushgateway-1.10.0.linux-amd64.tar.gz: OKIf checksum is verified, extract the files and move them into the (/usr/local/bin) directory for neatness and best practice. 
tar xvf pushgateway-1.10.0.linux-amd64.tar.gz
cd pushgateway-1.10.0.linux-amd64
sudo cp pushgateway /usr/local/binThen, clean up the duplicated copies.
cd
rm -r pushgateway-1.10.0.linux-amd64 pushgateway-1.10.0.linux-amd64.tar.gzCreate an account (pushgateway) without server access for Pushgateway to run as a background service.
sudo useradd --no-create-home --shell /bin/false pushgatewayCreate the systemd configuration file to run Pushgateway.
sudo nano /etc/systemd/system/pushgateway.servicePaste the following contents into the configuration file.
[Unit]
Description=Prometheus Pushgateway
After=network.target
Wants=network.target
[Service]
User=pushgateway
Group=pushgateway
Type=simple
Restart=always
RestartSec=5
ExecStart=/usr/local/bin/pushgateway
[Install]
WantedBy=default.targetOnce you're done, save with Ctrl+O and Enter, then exit with Ctrl+X.
Start the Pushgateway service.
sudo systemctl daemon-reload
sudo systemctl start pushgateway
sudo systemctl enable pushgateway
sudo systemctl status pushgatewayExpected output: The output should say Pushgateway is “active (running)”. Press CTRL-C to exit and Pushgateway will continue to run.
Monitor for causes of error messages otherwise.
sudo journalctl -fu pushgateway -o cat | ccze -ALast updated