Monitoring
On-chain Monitoring
Basic on-chain monitoring can be done using the following tools found on the CSM Widget directly. Under the Dashboard
navbar tab scroll all the way down to the External Dashboards
expandable list.

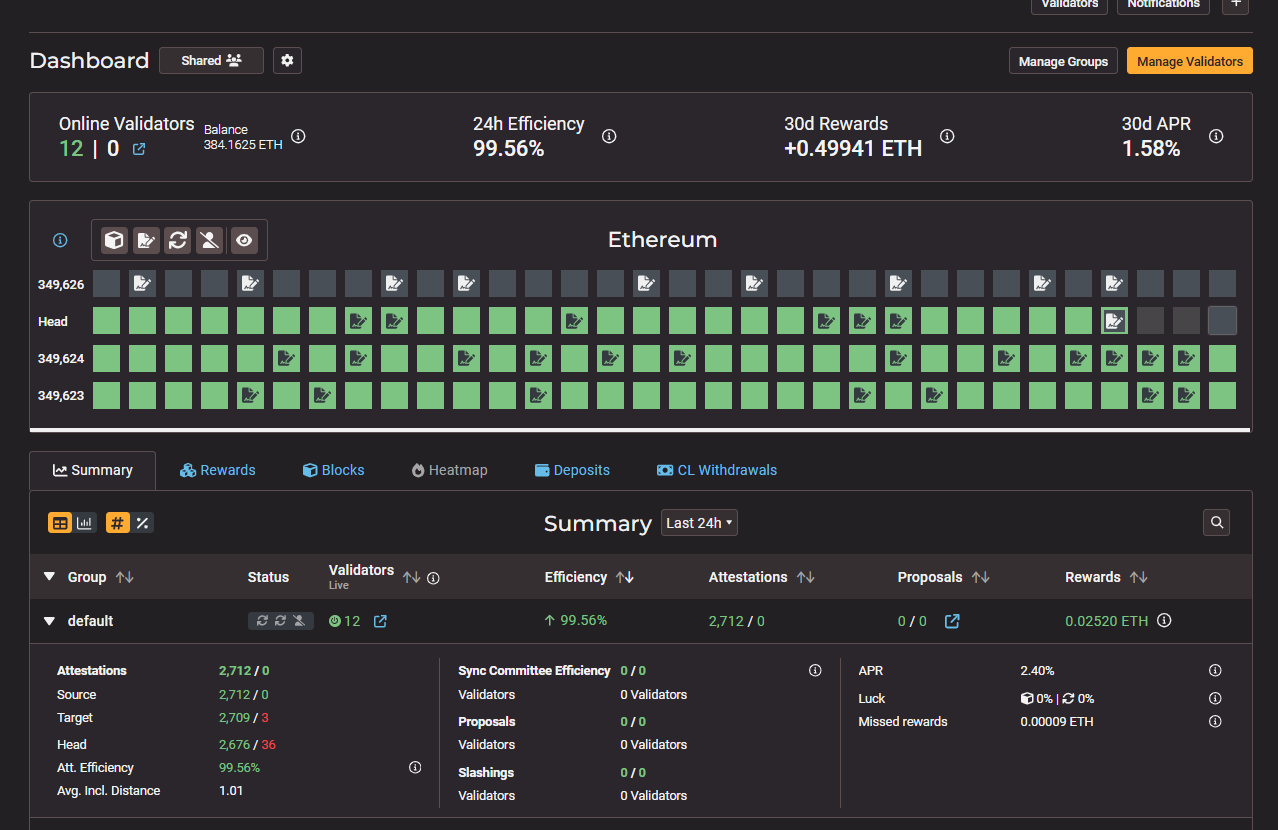
Beaconcha.in V2
Shows a wide range of performance data for all of the validator keys under your CSM Operator.

To receive notifications on when your validators go offline, open up the Validators pop-up window, click into each key, and add them to your watchlist. You will need to create a free account on Beaconcha.in in order to use this.


Rated Explorer
Provides more details on performance of all validator keys under your CSM Operator in aggregate. No built-in notifications available.

Lido Operators
Provides an overall view of validator keys uploaded onto the CSM Widget. Mouse over each category for a description of each metric.

Lido MEV Monitoring
Provides details on blocks proposed by the validators under your CSM Operator over a period. If the Fee recipient is not equal to the designated fee recipient addresses for the respective networks, "MEV Stealing" will be detected.

Off-Chain Monitoring: Grafana
For more detailed monitoring, refer to the section below.
Monitoring, Maintenance, and UpdatesCSM Performance Threshold
Staying above the Lido CSM Performance Threshold
enables CSM Operators to qualify for the socialized node operator rewards.

Lido CSM uses the following parameters to measure the Performance Threshold, where Performance Threshold = Average Validator Network Performance - Performance Leeway
.
Performance of each validator =
Successful Attestations / Total Attestations Assigned
Average Validator Network Performance = A good proxy to use will be the
Average Participation Rate
found on Rated Network.Performance Leeway =
500 Basis Points (5%)
Frame =
28 days
e.g., For a 28 day period, if the Average Validator Network Performance is 99.6%, then your validators will need to achieve a 94.6% Performance level in order to qualify for the socialized node operator rewards.
Tips to improve performance
Maximising uptime and performanceLast updated